服务热线
400 8010 113
当前位置 : 首页 > 产品中心 > 海威星系列-低温空气能热泵热水机组
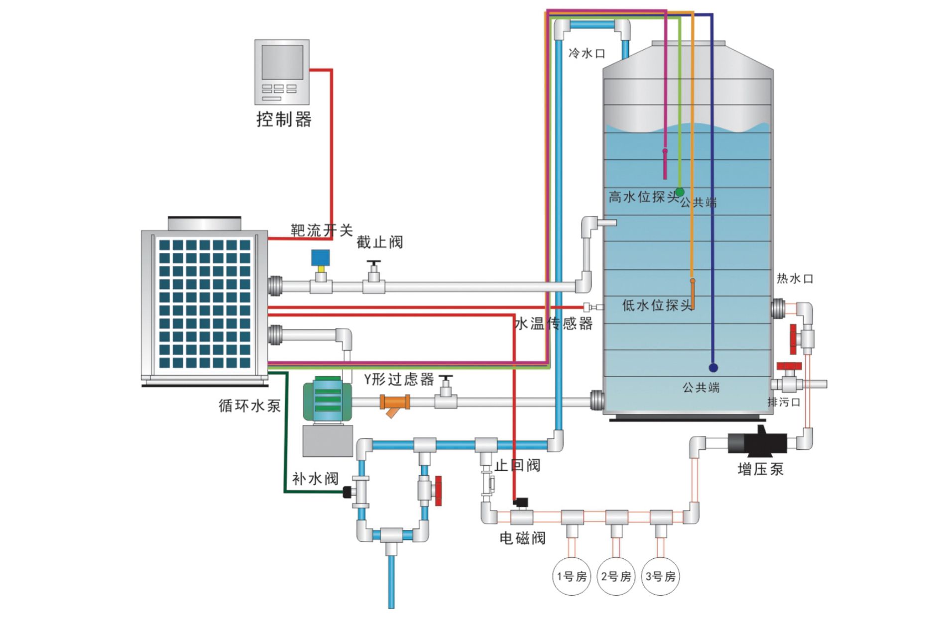
海威星系列 低温空气能热泵热水机组、采用低温喷气增焓压缩机,高效套管换热器,R410A环保制冷剂,专利除霜技术,除霜更迅速,高效换热器等世界知名品牌部件配置。比传统热水器设备节能优势显著,是替代传统燃煤、燃气、燃油、等高能耗热水设备的理想选择。

产品型号 | DPLT-18RW/WH | DPLT-18RW/WHS | DPLT-185RW/WDS | |
适用电源 | 220V~50Hz | 380V~50Hz | 380V~50Hz | |
工况 | 额定制热量 | 18.0kW | 18.0kW | 185.0kW |
额定制热输入功率 | 4.04kW | 4.04kW | 41.76kW | |
额定制热/COPh | 4.45 | 4.45 | 4.43 | |
工况 | 名义制热量 | 15.0kW | 15.0kW | 145.0kW |
名义制热输入功率 | 3.90kW | 3.90kW | 38.67kW | |
名义制热/COPh | 3.85 | 3.85 | 3.75 | |
工况 | 低温制热量 | 12.0kW | 12.0kW | 122.0kW |
低温制热输入功率 | 5.83kW | 5.83kW | 59.22kW | |
低温制热/COPh | 2.06 | 2.06 | 2.06 | |
最大输入功率 | 6.8kW | 6.8kW | 72.5kW | |
最大输入电流 | 31A | 11A | 129.8A | |
压缩机类型 | 低温喷气增焓 | |||
制冷剂名称 | R410A|环保型 | |||
制热水温设置范围 | 30℃~60℃ | |||
工作环境温度范围 | -35℃~50℃ | |||
循环水量 | 3.10m³/h | 3.10m³/h | 31.82m³/h | |
接口尺寸 | DN25 | DN25 | DN65 | |
产品重量 | 122kg | 122kg | 1200kg | |
机组噪音 | 59dB(A) | 59dB(A) | 69dB(A) | |
产品净尺寸 | 1000x390x1385mm | 1000x390x1385mm | 2395×1200×2400mm | |
◆ 本产品执行GB/T 213622008标准; | ||||
扫描二维码添加企业微信